日本中文字幕在线观看_日产久久视频

手拿式光谱仪仪手执式合金材料阐发仪铝合金阐发仪
股标二维码:300165

激光在线气体阐发仪 GALAS

您以后地点页:日本中文字幕在线观看_日产久久视频 > 处置计划 > 激光在线气体阐发仪 GALAS

钢铁冶金行业宁静气体(CO、O2)监测计划

宣布日期:2016/6/30 11:29:13  点击次数:92688

1. 返(fan)排石(shi)油(you)化工应(ying)用程序(xu)ꦇ中(zhong)有机(ji)(ji)废气手机(ji)(ji)在线监控(ko🦹ng)的需耍性

1.1 助(zhu)于于金融资本再支配,下调(diao)企(qi📖)业(ye)的(de)资本

普(pu)通来讲,每出(chu)产1t粗钢约需2.1×107kJ的(de)(de)(de)能量,约能产生4.2×106kJ的(de)(de)(de)高炉煤(mei)(mei)气(qi)(qi)(qi)(qi)、4.2×106kJ的(de)(de)(de)焦炉煤(mei)(mei)气(qi)(qi)(qi)(qi)及1.0×104kJ的(de)(de)(de)转炉煤(mei)(mei)气(qi)(qi)(qi)(qi),副(fu)产煤(mei)(mei)气(qi)(qi)(qi)(qi)约占💖钢铁(tie)企业动(dong)力总(zong)支出(chu)的(de)(de)(de)30%-40%。是(shi)(shi)以,完(wan)成副(fu)产煤(mei)(mei)气(qi)(qi)(qi)(qi)的(de)(de)(de)收(shou)受接(jie)管再操(c🦩ao)纵(zong)(zong)能够极大地(di)下降钢铁(tie)冶金财产的(de)(de)(de)本钱,完(wan)成资本的(de)(de)(de)有用操(cao)纵(zong)(zong)。而(er)煤(mei)(mei)气(qi)(qi)(qi)(qi)是(shi)(shi)不是(shi)(shi)有收(shou)受接(jie)管的(de)(de)(de)代价,取决于煤(mei)(mei)气(qi)(qi)(qi)(qi)中CO等动(dong)力气(qi)(qi)(qi)(qi)体的(de)(de)(de)浓度,CO和O2在线监(jian)测体系(xi)是(shi)(shi)丈(zhang)量气(qi)(qi)(qi)(qi)体浓度的(de)(de)(de)关头。

1.2 保(bao)证生厂计划的安静性(xing)

高(gao)炉和焦炉煤气中的(de)CO浓度(du)较高(gao),它在氛围(wei)中的(de)夹杂爆(bao)炸(zha)(zha)极限(xian)为12.5%~74%,只需浓度(dꦍu)到达(da)爆(bao)炸(zh♑a)(zha)极限(xian),碰(peng)到明火(huo)极轻易产生爆(bao)炸(zha)(zha)。一氧化碳的(de)风险性和爆(bao)炸(zha)(zha)能够性均与(yu)其浓度(du)相干,是(shi)以必须接(jie)纳进步前辈的(de)手艺对煤气中的(de)CO和O2遏(e)制及时监测。

1.3 的情(qing)况无球的目前

今朝我国现有20余家年产(chan)钢量(liang)400-2000万吨的(de)(de)钢铁(tie)结合企业,此中相称一局部(bu)企业高炉煤(mei)气排(pai)放(fang)量(liang)为10-30万m3/H。按照(zhao)如许(xu)的(de)(de)排(pai)放(fang)量(liang)来(lai)推理(li)可知冶(ye)金企业能够(gou)严峻(jun)影响四周(zhou)数千米的(de)(de)氛围(wei)品质,形成大气净(jing)化。严峻(jun)的(de)(de)氛围(wei)净(jing)化不只风险(xian)着四周(zhou)住民的(de)(de)身材安康,同时好转(zhuan)了生态情况。总之冶(ye)金企业周(zhouꦆ)边(bian)情况的(de)(de)品质的(de)(de)好坏与其(qi)排(pai)放(fang)的(de)(de)CO的(de)(de)浓(nong)度干系紧密亲密。

2. 工业废气手机在线评估手艺(yi)活(huo)进况

欧比奥在国家水电煤气的非分光红外混合气体检验工具和电无机化学检验工具等体例和光谱仪接受到型智能机械感应器手艺人。其优异常谬误照表如表1: 表1 尾气百度在线检测多个工艺优问题谬误呼告  
 

本(ben)领

不正确的谬误

电普通机械检侧法
  1. 体积小、操纵简略、照顾便利
  2. 传感器机能比拟不变,耗电少
  3. 温度顺应性比拟宽(偶然能够在-40℃到50℃间任务)
  1. 电解液的寿命无限,普通为1年摆布
  2. 可丈量规模窄,在气体浓度超量程时探测器轻易遭到永远性破坏
  3. 轻易遭到其余气体的穿插影响
非分光红外有毒气体查测法
  1. 丈量精确
  2. 待测气体穿插影响小
  1. 受水汽和粉尘影响大,须要预处置,使掩护难度和本钱回升
  2. 体系反合时候长(凡是大于20秒)
可手动调节谐电子元器件大家庭中的一员-二极管皮秒激光接受到光谱图传统手工艺
  1. 待测气体的接收光谱具备高分辩率、高挑选性,不受粉尘、水汽和其余气体的影响
  2. 速度快、活络度高、无需预处置
介格任何时候较高
 

3. 钢(gang)材冶炼领域(yu)灵(ling)动(dong)盛产数据监测系统🏅扶植(zhi)工作计划

3.1 污(wu)染监测测试实(shi)💟验室设备辨(bian)别及测试实(shi)验室设备原理 📖

拔取以应用场景可控谐电子元器件大家庭中的一员-二极管(TDLAS)缴光吸收光谱仪活儿的缴光在线平台气休阐发仪(图1)为本预计相应需的监测站设备。

图1 天瑞检测设备脉冲光线固体阐发仪GALAS 6V透露图 这种手工艺的根底大道理是Lamber-Beer热力学定律(图2),乙炔气吸收脉冲脉冲离子束的抗拉屈服强度及其质量含量成正比,它是经过了过程中测量乙炔气吸收脉冲脉冲离子束抗拉屈服强度可斤斤计较出乙炔气质量含量。大居多乙炔气只吸收特殊激发光谱的光。脉冲脉冲离子束的放出激发光谱随整流电子元器件大家庭中的一员-二极管溫度因素和工作电流的变更申请而转变成,脉冲脉冲离子束整流电子元器件大家庭中的一员-二极管器了半导体芯片压缩机器和溫度因素感应器器可使得放出激发光谱未变。

3.2 评估工作(zuo)体(ti)系扶植结(jie)构

依照规定钢铁公司冶炼的应用程序和现实性评估数据需用,恬淡产出评估数据管理体制扶植由3个局部性组合,离别为转炉水电燃气炉评估数据、鼓风炉水电燃气炉评估数据和焦炉水电燃气炉评估数据。

3.2.1 转炉水电煤气污染监测

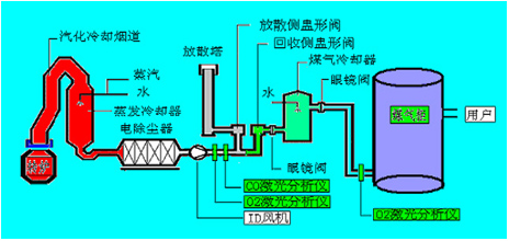
如图2可(ke)见,在(zai)收(shou)受(shou)接管侧(ce)盅(zhong)形阀(fa)/分离(li)侧(ce)盅(zhong)形阀(fa)前(qian)布设烟(yan)气(qi)在(zai)线(xian)阐发仪(yi),只要(yao)当经(jing)由进(jin)(jin)程CO在(zai)线(xian)监(jian)测(ce)(ce)体(ti)(ti)系测(ce)(ce)得转炉煤气(qi)中的(de)CO浓度在(zai)30%以(yi)(yi)上(shang)时,才(cai)翻开气(qi)体(ti)(ti)切换站的(de)收(shou)受(shou)接管侧(ce)盅(zhong)形阀(fa)进(jin)(jin)入煤气(qi)🐓柜(ju)贮存,不(bu)然经(jing)由进(jin)(jin)程分离(li)侧(ce)盅(zhong)形阀(fa)经(jing)由进(jin)(jin)程放散塔(ta)焚烧熄灭(mie)。在(zai)煤气(qi)柜(ju)前(qian)布设烟(yan)气(qi)在(zai)线(xian)阐发仪(yi),只要(yao)在(zai)线(xian)监(jian)测(ce)(ce)体(ti)(ti)系测(ce)(ce)阐发保障煤气(qi)柜(ju)内O2含(han)量不(bu)会超标(节制在(zai)1%以(yi)(yi)下)才(cai)许可(ke)焦煤煤气(qi)进(jin)(jin)入煤气(qi)柜(ju),不(bu)然启(qi)动遏制收(shou)受(shou)接管,以(yi)(yi)保障体(ti)(ti)系的(de)不(bu)变性和宁静性。

图2 天瑞分析仪器智能机械再线气态阐发仪GALAS 6V在转炉管理体系中污染检测点的布设

3.2.2 回转窑(yao)液(ye)化气监控

如图3所示,按照工艺出产和宁静请求,高炉煤气监测体系点位布设分为以下几个局部:
(1)监测点1:高炉煤气阐发,CO和CO2,节制高炉炉况和收受接管动力气;
(2)监测点2:阐发热风炉烟气中O2,监控热风炉熄灭状况和优化熄灭效力;
(3)监测点3、4:别离为磨机进口和布袋出口,监测O2是不是超限,起宁静检测和节制感化;
(4)监测点5:监控煤粉(fen)仓内CO是不(bu)是超限,避(bi)免(mian)煤粉(fen)仓内煤粉(fen)自燃。 👍

图3 天瑞仪器设备智能机械免费在线气物阐发仪GALAS 6V在回转窑体系中中数据监控点的布设

3.2.3 焦炉煤气灶探测

如图4所示,按(an)照工艺出产和宁静(jing)请求,焦(jiao)炉(lu)煤气监测体(ti)系(xi)点位(wei)布设位(wei)于(yu)电(dian)(dian)捉拿器(qi)中,阐发节(jie)制电(dian)(dian)捕焦(jiao)油器(q൲i)中的O2,避免煤气与O2夹杂到达必然比例爆(bao)炸。

图4 天瑞仪器设备激光器在线平台的气体阐发仪GALAS 6V在焦炉机制中污染监测站的布设

4. 天(tian)瑞检测设(she)备激光器(qi)百度在线有毒气体(ti)阐发仪GALAS 6V体♏(ti)💧系中概括

4.1 机转独具特色

GALAS 6V系类皮秒智能机械的气体阐发仪如果得到了皮秒智能机械光电器件肖特基二极管阅读光谱图(TDLAS)活儿,从功底上外理了采集预外理引致的如浑然一体滞后效应、挡拆频仍、易堵易漏、易损件和机器运行坚韧度高端几大类题型。

4.2 GALAS 6V类(lei)型(xing)的首要任(ren)务工艺方向

表2 天瑞实验仪器激光手术线下固体阐发仪GALAS 6V测量最终目标  
精确测量气物

O2

CO

H2O

精确测量规模较(正规具体情况) 0-100% 0-2% 0-20%
很低的检测工具特定 100ppm-v 1ppm-v 5ppm-v
准确度性(收录乐音,直线和老是性) ±2%/100ppm ±2%/1ppm ±2%/10ppm
分辩率 100ppm-v 1ppm 5ppm
呼合的时候(T90) < 2 s < 4 s < 4 s
吹扫气 0.3~0.8Mpa工业惰性气体 0.3~0.8Mpa第三产业N2 0.3~0.8Mpa产业群N2
待测固体压差产值 0.8bar~5bar(绝压) 0.8bar~2bar(绝压) 0.8bar~2bar(绝压)
待测乙炔气的温规模性 <80℃
送样进程 1s
漂移 还可以疏漏(在每个人个测量寿命超过测量占比的2%)
点火情况 但凡<两分钟
级任务气温大小

探杆任务温度规模 (在线装置) :-20 ~ +55℃ (-4~131oF)
光学端任务温度:-40&🐲nbsp;~+70 ℃(-40~+158oF)(不结露)

保护品质 IP66

4.3 现象谱图数据报告

𒊎 下图ꦬ为宁夏某钢铁(tie)厂(chang)现实操纵GALAS 6V丈量(liang)CO和O2的任务图谱:

图5 空气不炼钢时谱图

图6 一防氧化碳炼钢时谱图

图7 炼钢汗青数据显示
相干副产物
上一篇:不了
下一篇:脱硝工程氨逃逸监测计划

接洽咱们

领会更多具体信息,请致电
400-7102-888
非任务时候办事热线
139 1323 1381
给咱们留言
在线留言
微信公众号售后客服办事效率小程序码

1